联系热线 周总:19068503258 周总:13798033179
本文讲解消防水泵吸水管和出水管路,以及压力表、止回阀、控制阀、流量计等部件的设置要求,指明规范图示误区!文末附视频分解!
文末附系统图示例,6大疑难探讨!
阅读本文前,建议参考以下专题:
第一章 吸水管路的主要部件及要求
水泵吸水管路的安装次序,通常是控制阀、过滤器(如有)、压力表、挠性接头、偏心大小头、水泵吸水口。具体说明如下:
一、为方便检修,吸水管上应设置明杆闸阀或带自锁装置的蝶阀,当设置暗杆阀门时应设有开启刻度和标志;当管径超过DN300时,宜设置电动阀(5.1.13)
二、消防水泵吸水管可设置管道过滤器,管道过滤器的过水面积应大于管道过水面积的4倍,且孔径不宜小于3mm。(5.1.15)
注:过滤器非必选项,可根据实际需要确定。
三、消防水泵吸水管上应设置压力表,并应符合下列规定:
1、消防水泵吸水管宜设置真空表、压力表或真空压力表,压力表的最大量程应根据工程具体情况确定,但不应低于0.70MPa,真空表的最大量程宜为-0.10MPa。(5.1.17)
2、压力表的直径不应小于100mm,应采用直径不小于6mm的管道与消防水泵进出口管相接,并应设置关断阀门。(5.1.17)
3、压力表通常安装在水泵入口前(如图示),以准确反馈水泵入口压力,也可通过压力变化观察过滤器(如有)的堵塞情况。
四、为方便检修维护,水泵吸水管路的安装次序,通常是控制阀、过滤器(如有)、压力表。
五、为避免形成气囊,吸水管与水泵的连接,应采用偏心异径管(偏心大小头),并应采用管顶平接。
六、当吸水口处无吸水井时,吸水口处应设置旋流防止器。(5.1.12)
七、为方便安装和减震,水泵的进出管路均需要通过挠性接头连接。(参见图示)
八、消防水泵的吸水管、出水管道穿越外墙时,应采用防水套管;当穿越墙体和楼板时,应符合规范第12.3.19条第5款的要求;(5.1.13)
九、消防水泵的吸水管穿越消防水池时,应采用柔性套管;采用刚性防水套管时应在水泵吸水管上设置柔性接头,且管径不应大于DN150。(5.1.13)
第二章 出水管路的主要部件及要求
水泵出水管路的安装次序,通常是大小头、挠性接头、压力表、止回阀、控制阀、流量计和防超压装置接口等。具体说明如下:
一、消防水泵吸水管和出水管上应设置压力表,并应符合下列规定:
1、消防水泵出水管压力表的最大量程不应低于其设计工作压力的2倍,且不应低于1.60MPa。(5.1.17)
2、压力表的直径不应小于100mm,应采用直径不小于6mm的管道与消防水泵进出口管相接,并应设置关断阀门。(5.1.17)
3、压力表通常设置在止回阀前面,以正确反馈水泵出口压力。
二、消防水泵出水管上应设置止回阀。
注:为防止水锤危害,止回阀宜采用水锤消除止回阀,当消防水泵供水高度超过24m时,应采用水锤消除器。当消防水泵出水管上设有囊式气压水罐时,可不设水锤消除设施。(8.3.3)
三、出水管上应设置明杆闸阀,当采用蝶阀时,应带有自锁装置;当管径大于DN300时,宜设置电动阀门。(5.1.13)
注:控制阀通常安装在止回阀后,方便止回阀和水泵的检修。
四、每组消防水泵,应在消防水泵房内设置流量测试装置:
1、单台消防给水泵的流量不大于20L/s、设计工作压力不大于0.50MPa时,泵组应预留测量用流量计接口,其他泵组宜设置泵组流量测试装置。(5.1.11)
2、消防水泵流量检测装置的计量精度应为0.4级,最大量程的75%应大于最大一台消防水泵设计流量值的175%;(5.1.11)
3、流量计接口位置通常在止回阀和控制阀之间,方便检修维护。
4、流量计接口须适应流量计要求(口径及前后管道长度等)。注:规范图示中,预留DN65接口的方式有误。
五、每组消防水泵应在消防水泵房内设置压力测试装置,并应符合下列规定:(5.1.11)
1、单台消防给水泵的流量不大于20L/s、设计工作压力不大于0.50MPa时,泵组应预留测量用压力计接口,其他泵组宜设置泵组压力测试装置;
2、消防水泵压力检测装置的计量精度应为0.5级,最大量程的75%应大于最大一台消防水泵设计压力值的165%;注:当水泵出口压力表满足此要求时,不需要另外设置压力测试装置。
六、每台消防水泵出水管上应设置DN65的试水管,并应采取排水措施。(5.1.11)
七、消防水泵的出水管路上,还应采取防止管网超压的技术措施。通常的措施是设置超压泄压阀,管路压力超过安全值时自动开启泄压,压力正常时自动关闭,维持管网设备在设定的安全值下运行。超压泄压阀宜设置在止回阀和控制阀之间,防止系统试水和流量测试超压(注:本建议要求与规范图示不同,具体可依现场实际需要确定。文末附争议探讨!)
八、消防水泵从市政管网直接抽水时,应在消防水泵出水管上设置有空气隔断的倒流防止器;(5.1.12)
第三章 系统安装示例
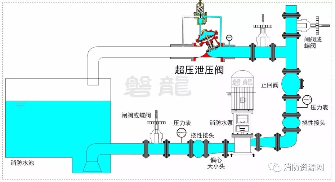
如图所示的一用一备系统中:
1、吸水管路设置控制阀、压力表,出水管路设置压力表、止回阀和控制阀。
2、在止回阀和控制阀之间,设置流量测试管路,同时也是试水管路和泄压管路。流量测试管路的管径,应根据流量测试装置的接口管径确定。
3、说明:本示例的泄压阀、试水阀和流量测试装置等排水,均回流到消防水池中。为防止对消防水池的污染,实际应用中,建议设置旁通管路,将少量的排水直接排向泵房集水坑。
第四章 争议及探讨(以下观点,供参考)
一、规范图示的流量测试装置,管路直径有误:
规范图示中,流量测试装置采用DN65管路,不妥!为保证数据准确,流量测试装置对接口口径和前后管路都有一定要求,流量测试管路必须与此匹配。
二、压力测试装置是否必要?
当水泵出口压力表满足压力测试装置的精度和量程要求时,不需要另外设置压力测试装置。
三、每组水泵的流量测试装置、试水管路、超压泄压阀等,可否共用?
通过合理的管路布置,每组水泵的以上管路和装置可以共用,参见前述系统安装示例。
四、超压泄压阀的设置位置,有何要求?
系统超压很可能发生在流量测试或系统试水的情况中,因此,超压泄压阀接口宜与流量测试、系统试水等处于同一阀门控制管段。
注:规范图示将超压泄压阀设置在水泵出口控制阀以后,将导致系统试水和流量测试时失去保护,不妥!
五、怎样理解“防止消防水泵低流量空转过热的技术措施”?
规范中所述的水泵空转和零流量运转,与常规概念不符,导致理解混乱!请参考专题讲解:消防水泵空转和零流量运转,概念、危害及防范措施。
六、防止管网超压的技术措施,可以采用安全阀吗?
不宜采用安全阀,应采用水力控制泄压阀,具体详见专题讲解:消防安全泄放装置的应用,同时可参照水力控制泄压阀专题:水力控制泄压阀
七、设置有水锤消除器或水泵出水管上设有囊式气压水罐的系统,水泵出口止回阀还需要采用水锤消防止回阀吗?
只要水锤消除器设置位置合理,水泵出口止回阀就不一定需要采用水锤消除止回阀了。
附:视频分解


扫一扫·免费设计·咨询
技术支持:搜浪网络